Process KPIs
Key performance indicators (KPIs) are reports represented by single numerical values with predefined targets. To create a custom KPI, follow the steps below:
- On the right side of the Collections page, select Create New > Report > Process KPI.
- Select one of the predefined KPI templates and the process you’d like to analyze.

- Set the target value that you would like to achieve
- Define the required filters.

- Click Create process KPI.
- (Optional) Edit the created KPI report and define your own filters/extra configuration.
Setting existing process reports as KPIs​
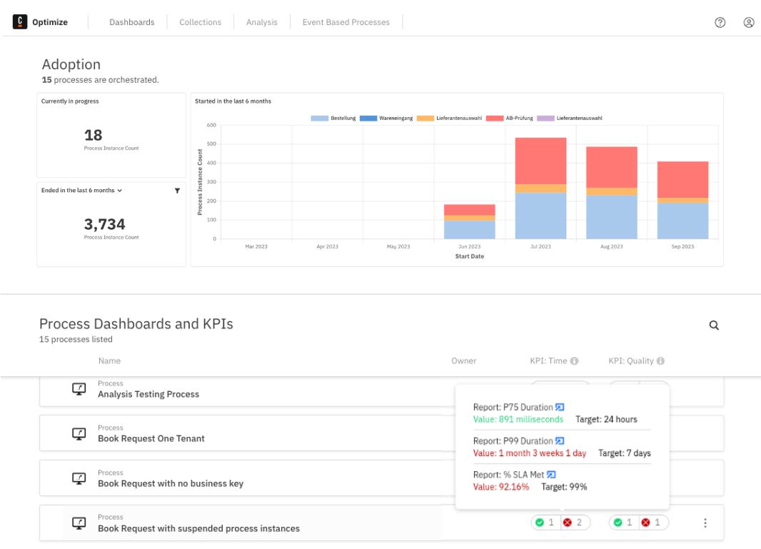
Existing process reports can be configured to act as a KPI. This can be done through the report configuration panel. The checkbox to make the report a KPI is only visible for reports with a number visualization.
![]()
Once a report is set as a KPI, its status is visible on the Dashboards page.
